2020年,疫情黑天鹅、中美贸易战、逆全球化趋势为中国经济发展带来太多不确定性,人力成本增加、市场竞争加剧,使企业经营面临前所未有的挑战。
与此同时,蓬勃发展的数字化新技术为企业发展提供了更多可能,做好企业数字化运营是确保企业良性发展的重要手段。数字化运营和精细化运营是新时代增长两大核心抓手,严峻的局势下,SaaS企业该如何利用数字化实现精益化增长?
纷享销客作为SaaS行业一份子,纷享销客联合创始人& ICT行业事业部总经理刘晨于近日开展的纷享销客公开课上,从业务实战出发,针对行业企业发展中的核心业务问题,讲述行业一体化全业务解决方案,更落地,可实操。

SaaS行业全业务流程解决方案
在整个SaaS行业业态和解决方案中,做到对客户的360°管理是核心,这需要各部门从前端的市场体系、销售体系、交付体系及客户成功体系,形成一个以客户为中心的业务闭环。
从获客、线索培育、线索在系统中的转换、成交的整个过程管理,到回款管理,每个部门之下都会涉及一些关键的职能。客户成功主要是分为两条线,一个是日常的服务线,一个是最终的续约线。每个业务职能单元都要承担一部分责任。

在解决方案层面,主要包括ABM营销一体化管理、基于企业库的B2B线索转化管理、商机漏斗和预测、业财一体化解决方案、轻量化项目交付管理、客户成功及应续&已续管理。
纷享销客虽然是做CRM系统,但仅靠自己的力量不足以满足企业所有的需求,所以,纷享销客与众多伙伴合作,共同构建起一个开放的SaaS生态体系,助力企业的精益化增长。
完整的闭环:ABM营销一体化管理解决方案
该方案主要包括以下几个阶段:
首先,获取整个行业基础数据是ABM营销一体化管理中最重要的一步,想要运营好一个企业,能拿到行业客户的名录是最基本,也是最具目标性的步骤。
接着,要对行业数据进行清洗。我们通过多个数据源获取不同的客户数据信息,需要对它们进行一系列清洗、整合、细分、打标签、分类分级等,并从中挑选出最合适的伙伴和目标客户群体。

然后,拿到客户名录后,要选择合适的方式启动并触达这些企业,其本质就是通过客户名录找到可联系的人,这种冷启动环节实际上是数据的再次转化。有了有效联系方式之后,就可以使用EDM、短信、电销、智能外呼、广告投放等方式与他们建立连接。
前不久,国家刚刚颁布的条例中明确禁止所有陌生营销型短信及营销型电话的触达。只有在对方允许的情况下,才可以打电话。国家政策及市场导向给整个行业树立了一个重要的风向标,即:完全陌生的触达即接触方式越来越受限制,未来通过广告平台做更精准的投放或将成为未来重要的趋势。
在TOB企业跟进中,很难直接通过一个电话就能达成订单,通过在线活动转化是一个很好的手段,比如通过在线直播活动,不仅能够更好地传递公司价值,还尽可能避免打扰客户,更高价值地进行后端的转化。
与客户建立了联系之后,便可以做私域,并对自己的私域进行持续培育,这是一种重要的触达方式。比如活动报名中需要关注公众号,并留下自己的联系方式;以及行业中不少SaaS企业做自己的社区运营等等,这都是搭建私域的一种手段,类似手段未来也会越来越普遍。但在这过程中,内容是最为核心的部分,企业需要创新出好的内容去持续做传播,并持续影响客户,因此,搭建好内容产出体系对于企业来说非常重要。
通过持续培育获得真正的潜在客户,客户打算进一步了解或采购商品时,便完成了一次线索的转化。然后与该客户之前的基础数据做自动化匹配和比对,便能得出线索的来源企业、行业、内部分配等信息,这对线索的整个分级策略有很大影响,并可自动给销售一线推送不同的方案,以便做好前端转化。
数据进入CRM后,企业在CRM侧会看到包括转商机、订单、回款等整个成交过程,从目录客户到基础数据准备、清洗,到营销活动触达、长期培育、线索转化及成交的整个行业扩展的逻辑和行业扩展地图一目了然。
综上,从系统搭建的角度,数据的基础整理,包括企业客户的内容、基础的标签等数据都在CRM系统中,然后从整个客户触达到活动追踪、整个私域的搭建,到培育出来之后,线索打分等,便进入了MA的系统营销自动化系统,但当转回至线索,及后面的成交体系,便又回到了CRM体系中。因此,从流程来说,整体数据流向是从CRM流进MA系统中,再从MA系统中流回CRM系统,从而组成了一个完整的ABM系统解决方案。
在这个解决方案中,火眼云是纷享销客重要的合伙伙伴,同时还包括目录客户的筛选梳理、企业客户的转化等等,火眼云的服务都可以满足。
B2B线索转化全流程解决方案
线索通过官网、MA系统、电销外呼、400电话、转介绍等渠道进来后,相对已经比较精准,进入CRM系统后便会进入不同的池子,通过不同的分配规则自动分配给销售。销售人员通过电话、在线、线下拜访等手段对线索进行主动跟进。如果销售判断一个线索非常有价值,便会做线索的转化及最终分析。这便是B2B模式下比较完整的线索转化流程,将大大减少销售的时间。这对于对销售要求更高的中大型客户更为适用。

此外,很多企业都希望市场部能直接“吐”出商机来,给到销售,这将大大提升销售的效率。但这是一件非常有挑战的事情,往往市场部能够将前端的私域做好,将基础的数字营销能力CDP建立起来就已经非常不错了。这样在后端协作时,销售能更多地参与到线索处理的早期,但每个企业的情况不同,应该根据自己的状况选择销售参与阶段,并制定协作流程。
从整个官网监测到前端数据采集、分析,纷享销客一直与神策数据合作,将神策的分析能力与CRM系统对接,帮助很多企业解决前端数据采集的问题。此外,智齿也是纷享销客重要合作伙伴之一,帮助纷享建立与客户做触达的手段,主要合作领域涵盖电销外呼场景、官网400、IM接入等等。
基于企业库的B2B线索转化管理
开展一场营销活动,会触达包括销售、市场、客户成功等多个人,期间也会发生多次互动,在系统中可以将人进行分类,与前后数据进行关联匹配,判断企业归属,并通过人对企业做触达,其间的所有商机、订单、回款等都是在和企业本身做关联。
从而我们看到,通过营销活动我们能把整个链条完整地串起来,可以看到这个活动影响到了哪些企业,哪些企业发生了成交,这便能计算出相对科学的ROI。
同时,随着商机的落地,关键VP、决策人、第一次KP是通过市场活动,还是销售拜访中填写联系人等信息也会沉淀在系统中,这将对于指导有意义和有价值的营销活动有着重要作用。由此,我们可以倒推出一个企业的成交可能展开多少次活动、影响多少人,哪次活动对成交的影响最大等等。
精准的商机漏斗和预测管理
B2B的难度在于环节长,节点多。投放的渠道、私域能力、社区运营能力、媒体关系,都很关键,但最基础的是整个数字化体系和系统地落地,因为只有串联起来数据,才能反应营销的效率,才能在优化环节的时候,找到转化低点进行有针对性地提升,以不断优化整个营销链条。
在商机管理方面,无论是商机流程,还是每个阶段的具体任务,都是一个比较复杂的流程。在这个版块,纷享销客与全球最大的销售培训公司RSP达成战略级合作。
严谨的SaaS企业业财一体化解决方案
在企业传统的运作模式中,业务部门和财务部门作为两个独立的系统,无法建立高效的合作机制,往往出现以下问题,比如财务部门无法及时获知应收账款的分期情况,便无法进行到款核销,也无法判断业绩归属,业务部门无法及时获知客户的打款情况。此外,业务部门与财务部门无法在双方续费统计口径不一致的情况下,及时获知两种计算逻辑。

针对两部门在协作中出现的种种问题,纷享销客打造了业财一体化解决方案,从订单管理、应收管理到款管理、业绩管理、提升管理、续费管理等多个方面帮助企业提升业财协作效率,实现回款、业绩、续费等环节的数字化管理,提高跨部门合作效率。
比如在到款侧,已经做了银企直连, 将CRM系统直接与银行系统做了对接和打通,银行的付款流水会直接同步到CRM系统中,减少查询所带来的沟通和时间成本。其次,让对的人第一时间可以看到到款信息。银行付款流水信息应该让特定的人看到,可在银行虚拟户的大账户下开很多子账户,也就是通过CRM中的虚拟户和部门的映射及数据共享,匹配款项到达区域和部门之间的关系,从而快速判断到款归属,并第一时间通知相关人员,响应速度已达到分钟级。
款项到账进入CRM系统后,便会自动触发应收的核销,为财务人员的下一步工作提供了极大便利。到款管理也会配合合同电子化,最终实现到款与销售人员、代理商的自动化匹配,并发出通知。在到款管理环节,纷享销客业财一体化方案可帮助企业实现分钟级别的及时查账,并通知相关人员。
到款核销后,系统会自动根据匹配的应收单涉及到的产品信息及业绩拆分信息实现自动拆分。
在自动拆分过程中,支持按照应收单产品金额比例分配,或者优先匹配某一种类型的产品,且自动拆分还支持多人分业绩,以及业绩双记,可根据不同条件适配不同的业绩拆分规则。
同时,通过代理商平台,可以把所有的返款和业绩规则推给代理体系,整个后端的落地和确认对业务效率的提升是非常大的。
销售过程费用管理及实施交付费用管理
如果你的销售费用管理是一个比较长周期的项目,那么从早期的商机报备阶段开始就要做整体管理,包括招投标过程。在此过程中,纷享销客分别与分贝通和易快报合作,解决相关问题。
比如,分贝通可帮助纷享解决企业内部的差旅业务。通过两个系统的集成,可以帮助销售不再需要垫钱,也就省去了贴票等琐碎事情,通过企业账户便可直接付款,差旅费用支付后,会将产生的费用明细直接归属到相应的商机下面,由此可以看到商机对应的差旅费用明细,以便后期做整个统计分析。诸如,输单商机和赢单商机分别有多少成本。

通过易快报,可以帮纷享销客做整个报销流程和预算管理的落地,做好的业务组织结构、财务组织架构,能够解决业务日程报销审批流和部门预算的管理问题,这对于协作业务和财务两个部门之前有着重要支撑作用。
所以,整个预算管理都在易快报中实现了落地,与整个CRM系统的集成和打通,保证了后端的报销数据与实施项目、商机都能做到关联,从而,从不同的渠道进来的消费付款了之后,这些费用数据都被拉回到CRM中。财务部门也能从中看到更多与业务相关联的财务数据和整个汇总统计的数据。
轻量化项目交付管理
销售签约后,要提立项申请,给到项目经理做实施计划,之后将对整个实施任务进行拆解,无论是方案、实施计划还是资源计划,在系统内都要做拆解、排布。在执行阶段,包括关键节点的扭转、关键信息的上传等,都要以周为单位进行驱动和推进。
另外,如果签约在月底完成,但是中间如果发生了变化,就要进行项目变更,以便做好整个项目过程的管理以及结项。比如,实施结项之后,希望通过客服体系做实施交付满意度调研,因此项目验收后,我们就要发起与客户成功体系的交接,这就是收尾阶段落地的业务流程,也是轻量化项目交付管理的解决方案。以上,都能在纷享销客CRM系统中实现落地。
在这当中,纷享销客与Worktile在执行环节任务拆解及任务推进层面做了打通和集成,共同赋能企业轻量化项目交付管理。
客户成功健康度及工单管理
客户成功健康度及工单管理是业务的最后环节,在服务前端通过多个通道接入,追踪用户使用行为,采集相应数据,用来捕捉客户的健康度模型以及健康度异动预警,然后进入不同的服务工单,可以通过CRM系统知道客户提交过来的工单分配给哪一个CSM,之后CSM将相应的问题反馈处理后,一键转给研发体系,研发系统再进行深度处理。这便是整个工单内部协作流转流程。
举例而言,当一个客户合同临期,销售在联系客户做增购或续约时发现客户健康度下降,则需要CSM立即联系客户,了解最进使用情况等等,这是数字化完全驱动的一套管理逻辑,这将更容易帮助客户,大大提升服务的有效性和效率,也是赋能环节最重要的部分。
这套模型需要在客户成功体系中搭建起来,后端的驱动则完全按照数字化的逻辑来进行。这其间,纷享销客与神策合作,进行了数字化构建。神策产品线非常丰富,可以帮客户做到用户使用的追踪,做好异动模型和模型的预警。同时,在服务的多渠道接入层面,智齿的客服平台给予了纷享销客很好的支持和处理。
客户成功应续已续管理
在应续、已续管理上,从新签、中间的增购,到续费,这个滚动的逻辑中,期间的计算、财务口径和业务口径的处理都非常关键,纷享销客也摸索出了一套财务和业务口径都认可的逻辑,实现了应续数据、已续数据和续费率的自动计算,帮助业务部门和财务部门及时掌握续费情况和续费进度。

在系统中,基于相同的订单数据源,纷享销客实现了财务口径和业务口径的续费率计算。同时,在应续数据系统化后,业务部门能更好地掌握应续的整体状况,确保每个客户成功人员都能及时获取自己所辖范围内的项目应续数据,并根据人员归属实现自动调整。
此外,当已续数据生成后,将会自动匹配应续数据,实时计算续费率。业务部门能在第一时间掌握续费进展,并及时调配资源,调整续费策略。
按照标准化续费率计算规则进行计算,公司管理层可及时掌握正确的模型数据,并在此基础上做出正确的业务决策。
今日份的高效工作——SaaS公司CEO的一天
8:00 CEO的一天,从收到回款情况的订阅报表开始
如果将通过CRM全业务系统的落地放在同一天的话,那么CEO带着美好心情的一天从早八点看到昨天的到款报表开始。

纷享销客的商业智能工具,一方面能够帮助管理者实时掌握全局业务情况,监控核心的业务指标,并及时调整经营决策。另一方面,还能自由灵活定制图表及数据看板,系统还能支持订阅及自动化推送至企信或邮箱,可按需灵活选择统计维度及指标、图标样式等等。
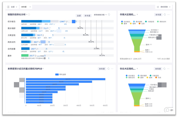
9:00 与COO和各区域负责人召开早会
纷享销客拥有完善商机漏斗模型,内置于BI,即时统计各个阶段的线索商机转化情况。从公司整体层面销售阶段转化分析,可以看到客户分层分阶段管理细节,各阶段转化率也能实时呈现,可逐层下钻分析归因。另外,可以呈现TOP10的重点客户,帮助决策者清晰了解项目进展,并及时协调内部资源,及时保障项目的落地。

11:00 听取CMO汇报新线索获取转化及市场活动ROI表现
这个阶段可以帮助企业精准定位优质营销渠道,及时调整投放策略,比如可以按照月度或季度等时间指标统计和展示leads、MQL、SQL各个环节的转化数量比率,也可以分析各区域、部门或人员的线索资源为企业带来的价值,以及还可以对单个市场活动进行分析,从渠道投放效果、活动报名人员属性、内容关键词等维度帮助市场人员对活动策划层面进行持续性优化。
同时,市场部也可以利用BI工具统计分析各营销投放渠道的获客数量及转化情况、每个市场活动的获客及转化量,以及整个和单个活动的ROI等。

14:00 拜访合作伙伴,了解当前伙伴产出和重点商机
纷享销客非常注重生态建设和活动共创,在与合作伙伴面谈前,可以用手机查看该伙伴的当前业绩产出,比如当前的业绩金额、ARR、与目标业绩的差额、不同类型伙伴订单金额统计等等,以便于有针对性地进行沟通,瞄准难点,提供前瞻性的业务指导,不断强化与伙伴之间的连接。
16:00 向客户成功VP了解重点客户续费情况
续费率是SaaS公司的重要运营指标,是保障公司持续稳健经营的恒久力。全年续费率、续费收入完成率、续费结构、续费金额中的增购客户占比等等都是衡量客户续费率的重要关注指标,其中发现,增购客户不仅粘性更大,在业务渗透度和场景落地上的广度和深度更大。
18:00 关注重点交付项目验收情况和回款进度
重点项目的实施交付是服务环节中的重要环节,纷享销客将实施客户划分级别,实时呈现已结项客户占比和在验收各个环节正在进行中的客户数。
实施费用回款对公司成本管理而言是无法被忽视的,它意味着在项目实施中投入资源的合理利用,和最终的项目利润能否被保障。

立足SaaS生态,更好地服务于客户
SaaS行业的发展经过了多年发展,目前行业的垂直化是一个非常明显的趋势。每一家企业在一个垂直领域内都有了非常深的积累。因此,立足于SaaS整个大生态,集成每家的优势,才能为客户提供基于不同场景的完整解决方案。
未来,纷享销客将和各合作伙伴一起帮助SaaS企业提供一站式全业务管理闭环, 一起服务好更多的企业,服务好更多的客户。







